快速裝車系統多少錢?快速裝車系統找哪家好?
該信息來自:快速裝車系統找哪家 作者:快速裝車系統找哪家 發表時間:2019-12-07 09:08:14 瀏覽量:1009
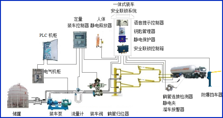
快速裝車系統多少錢?快速裝車系統找哪家好?快速裝車系統供應商,定量裝車系統廠家首選深奧圖(Autower)4008789055,快速裝車系統供應商深奧圖其火車自動裝車系統,汽車快速裝車系統,快速裝車系統煉廣泛應用于油廠、化工廠及一些中小型油庫等鄰域,快速裝車系統找哪家,快速裝車系統多少錢就找快速裝車系統供應商深奧圖.

快速裝車系統多少錢?快速裝車系統找哪家好?
快速裝車系統找哪家好?想知道快速裝車系統多少錢?就聯系快速裝車系統供應商,定量裝車系統廠家首選深奧圖(Autower),14年專注火車自動裝車系統,汽車快速裝車系統解決方案與快速定量裝車系統工程項目服務。








